服务的质量离不开一个监控和反馈体系,如果没有一个监控反馈体系,我们并不能知道线上的服务出现了什么,正在发生什么、可能存在什么样的问题。

这时候如果有一个可视化的表盘,可以让你直观清晰的感知整个系统的运行状况,那么你就能根据这些反馈做出调整,进入一个【行动->反馈->行动..】的过程之中。渐渐的,整个系统的服务质量在这些不断的调整中就大大提高了,极为重要的一点是我们有必要对自己开发的服务质量负责。

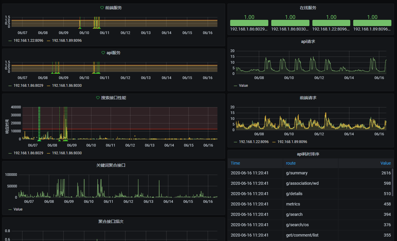
image-20200620084423428

搜索接口性能从一开始的混乱无序,到后续的逐渐稳定。

怎么做?

基于Prometheus,我们可以按时间间隔定义采集任务,用的方式去采集各个服务应用上的性能指标。基于Grafana我们可以对这些采集到的指标进行可视化展示,查询分析,此外Grafana还支持报警规则,再通过Webhook、我们能把这些报警推送到飞书或者叮叮群里,及时响应异常情况。

指标类型

Prometheus主要支持三种类型一种分别是Counter,Histogram,Gauge,Summary

  • Counter主要用来记录一个总数,比如说api请求总次数
  • Gauge主要记录可上可下的值,比如CPU使用率

  • Summary可以用来记录接口的响应时间

  • Histogram和Summary可以做差不多同样的事,就是多了一个bucket的概念,响应时间按范围分段统计,具体差异详见

接口准备

Prometheus主要是通过定时抓取目标{target}/metrics 接口来采集数据的,所以我们需要提供一个接口来暴露这些数据

Nodejs

express为例,安装prom-clien response-time依赖

1
require('prom-client').collectDefaultMetrics();

记录一些默认的指标比如说当前nodejs进程内存 cpu gc http request等各种系统指标。

1
2
3
4
5
6
7
8
9
10
11
12
13
14
15
16
17
18
19
20
21
22
23
24
25
26
27
28
29
30
31
32
33
34
35
36
37
38
39
40
41
42
43
44
45
46
47
48
49
50
51
52
53
54
55
56
57
58
59
60
61
62
63
64
65
66
67
68
69
70
71
72
73
74
75
var Register = require('prom-client').register;  
var Counter = require('prom-client').Counter;
var Histogram = require('prom-client').Histogram;
var Summary = require('prom-client').Summary;
var ResponseTime = require('response-time');
// var Logger = require('logger').createLogger();

/**
* A Prometheus counter that counts the invocations of the different HTTP verbs
* e.g. a GET and a POST call will be counted as 2 different calls
*/
var numOfRequests = new Counter({
name: 'numOfRequests',
help: 'Number of requests made',
labelNames: ['method']
});

/**
* A Prometheus counter that counts the invocations with different paths
* e.g. /foo and /bar will be counted as 2 different paths
*/
var pathsTaken = new Counter({
name: 'pathsTaken',
help: 'Paths taken in the app',
labelNames: ['path']
});

/**
* A Prometheus summary to record the HTTP method, path, response code and response time
*/
var responses = new Summary({
name: 'responses',
help: 'Response time in millis',
labelNames: ['method', 'path', 'status']
});

/**
* This funtion will start the collection of metrics and should be called from within in the main js file
*/
module.exports.startCollection = function () {
// Logger.info(Logger.LOG_INFO, 'Starting the collection of metrics, the metrics are available on /metrics');
require('prom-client').collectDefaultMetrics();
};

/**
* This function increments the counters that are executed on the request side of an invocation
* Currently it increments the counters for numOfPaths and pathsTaken
*/
module.exports.requestCounters = function (req, res, next) {
if (req.path != '/metrics') {
numOfRequests.inc({ method: req.method });
pathsTaken.inc({ path: req.path });
}
next();
}

/**
* This function increments the counters that are executed on the response side of an invocation
* Currently it updates the responses summary
*/
module.exports.responseCounters = ResponseTime(function (req, res, time) {
if(req.url != '/metrics') {
responses.labels(req.method, req.url, res.statusCode).observe(time);
}
})

/**
* In order to have Prometheus get the data from this app a specific URL is registered
*/
module.exports.injectMetricsRoute = function (App) {
App.get('/metrics', (req, res) => {
res.set('Content-Type', Register.contentType);
res.end(Register.metrics());
});
};

记录不同route的请求次数numOfRequests ,和响应时间responses

1
2
3
4
5
6
7
8
9
10
11
12
13

app.use(Prometheus.requestCounters);
app.use(Prometheus.responseCounters);

/**
* Enable metrics endpoint
*/
Prometheus.injectMetricsRoute(app);

/**
* Enable collection of default metrics
*/
Prometheus.startCollection();

中间件加上,注入/metrics接口

PHP

php我们要用到php-apc 或者redis也可以 因为php自己是被web server执行完了就内存释放了,计数统计还得依赖redis或者apc这样的

php7得安装php-apcu还得安装apcu_bc, php7可以用 endclothing/prometheus_client_php, 5.x可以用 jimdo/prometheus_client_php

laravel为例

我们新加一个中间件Metrics.php

1
2
3
4
5
6
7
8
9
10
11
12
13
14
15
16
17
18
19
20
21
22
23
24
25
26
27
28
29
30
31
32
33
34
35
36
37
38
39
40
41
42
43
44
45
46
47
48
49
50
51
52
53
54
55
56
57
58
59
60
61
62
63
64
65
66
67
68
69
70
71
72
73
74
75
76
77
78
79
80
81
82
83
84
85
86
87
88
89
90
91
92
93
94
95
96
97

namespace App\Http\Middleware;

use Closure;
use Illuminate\Support\Facades\Auth;
use Illuminate\Http\Request;
use Prometheus\CollectorRegistry;

class Metrics
{

public function __construct()
{
if(function_exists('apcu_add')) {
$adapter = new \Prometheus\Storage\APC();
} else {
$adapter = new \Prometheus\Storage\InMemory();
}

$registry = new CollectorRegistry($adapter);
$this->registry = $registry;
$this->initRouteMetrics();
}

public function initRouteMetrics()
{
$namespace = "api";
$buckets = [
100.0,
200.0,
300.0,
600.0,
1000.0,
1500.0,
2500.0,
5000.0,
8000.0,
15000.0,
30000.0,
50000.0,
80000.0
];
// $buckets = null;
$labelNames = $this->getRequestCounterLabelNames();

$name = 'request_duration_milliseconds';
$help = 'duration of http_requests';
$this->requestDurationHistogram = $this->registry->getOrRegisterHistogram(
$namespace, $name, $help, $labelNames, $buckets
);
}


protected function getRequestCounterLabelNames()
{
return [
'route', 'method', 'status_code',
];
}

/**
* Handle an incoming request.
*
* @param \Illuminate\Http\Request $request
* @param \Closure $next
* @param string|null $guard
* @return mixed
*/
public function handle(Request $request, Closure $next)
{

$start = $_SERVER['REQUEST_TIME_FLOAT'];
$this->request = $request;

/** @var \Illuminate\Http\Response $response */
$response = $next($request);

$route = $request->route();

if($route) {
$route_name = $route->uri() ?: 'unnamed';
$method = $request->getMethod();
$status = $response->getStatusCode();
$duration = microtime(true) - $start;
$duration_milliseconds = $duration * 1000.0;
$this->countRequest($route_name, $method, $status, $duration_milliseconds);
}

return $response;
}

public function countRequest($route, $method, $statusCode, $duration_milliseconds)
{
$labelValues = [(string)$route, (string)$method, (string) $statusCode];
$this->requestDurationHistogram->observe($duration_milliseconds, $labelValues);
}
}

route统计api的响应时间

Prometheus数据采集

docker-compose.yml

1
2
3
4
5
6
7
8
9
10
11
12
13
14
15
16
17
18
19
version: "2.2"
services:
tapi:
logging:
driver: "json-file"
options:
max-size: "50m"
image: prom/prometheus
restart: always
volumes:
- /prometheus_data:/prometheus_data:rw
- ./prometheus.yml:/etc/prometheus/prometheus.yml
- ./targets.json:/etc/prometheus/targets.json
command:
- '--storage.tsdb.path=/prometheus_data'
- '--config.file=/etc/prometheus/prometheus.yml'
- '--storage.tsdb.retention=10d'
ports:
- "9090:9090"

挂载一个prometheus_data外部目录来对数据持久化,config设置保留10天的数据

prometheus.yml

1
2
3
4
5
6
7
8
9
10
11
12
13
14
15
16
global:
scrape_interval: 15s # Set the scrape interval to every 15 seconds. Default is every 1 minute.
evaluation_interval: 15s # Evaluate rules every 15 seconds. The default is every 1 minute.

scrape_configs:
- job_name: "node"
file_sd_configs:
- refresh_interval: 1m
files:
- "/etc/prometheus/targets.json"
- job_name: 'prometheus'
static_configs:
- targets: ['localhost:9090']
- job_name: web
static_configs:
- targets: ['192.168.1.22:8096', '192.168.1.89:8096']

file_sd会定时动态读取targets.json在不重启的情况下增加新的job

targets.json

1
2
3
4
5
6
7
8
9
10
11
12
13
14
15
16
[
{
"targets": [ "192.168.1.86:8029" ],
"labels": {
"env": "prod",
"job": "api"
}
},
{
"targets": [ "192.168.1.86:8030"],
"labels": {
"env": "prod",
"job": "api"
}
}
]

数据指标可视化

启动Grafana

1
docker run -d --name=grafana -p 3000:3000 grafana/grafana
配置数据源

Configuration > Add data source 选择Prometheus,URL=http://localhost:9090

配置Dashboard

增加一个特定接口的性能监控

image-20200620100155067

5分钟内请求总时间除以总次数得到api响应时间均值

image-20200620100314353

1
2
3
rate(api_request_duration_milliseconds_sum{route="g/search", method="POST"}[5m]) 
/
rate(api_request_duration_milliseconds_count{route="g/search", method="POST"}[5m])
发现慢接口

image-20200620100837871

1
2
3
4
5
6
7
topk(20, 
sum by (route) (
rate(api_request_duration_milliseconds_sum{status_code!="500", method!="OPTIONS"}[2m])
/
rate(api_request_duration_milliseconds_count{status_code!="500", method!="OPTIONS"}[2m])
)
)

sum byroute 的响应时间 取Top20,得到响应时间慢的API

1
topk(10, sum by (route) (rate(api_request_duration_milliseconds_count{status_code!="500"}[5m])))

稍微调整下可以拿到当前时间请求频繁的接口

报警

设置Alerting > Notification channels

image-20200620101549770

由于feishu的webhook传参格式不一样,我们需要格式化一下信息格式,做个转发

所以是 grafana > webhook proxy > feishu

1
2
3
4
5
6
7
8
9
10
11
12
13
14
15
16
17
18
19
20
21
22
23
24
25
const express = require('express')
const bodyParser = require('body-parser')
const app = express()
const fetch = require('node-fetch');

app.use(bodyParser.json());
app.use(bodyParser.urlencoded({extended: false}));

app.post('/webhook/feishu/bot1', async (req, res, next) => {
const body = req.body;
const matchs = body.evalMatches.length ? JSON.stringify(body.evalMatches, null, 2) : '';
const formatted = {
title: body.title,
text: `${body.message}\n\nruleName:${body.ruleName}\nstate:${body.state}\n\n${matchs}\n`
};
const proxyRes = await fetch('https://open.feishu.cn/open-apis/bot/hook/xxxx', {
method: 'post',
body: JSON.stringify(formatted),
headers: { 'Content-Type': 'application/json' }
});
console.log(await proxyRes.json());
res.send('hello');
});

app.listen(3002);
规则设置

设置一个当搜索接口响应时间高于某个值的报警通知

image-20200620101422700

收到报警提醒

image-20200620102748260